綜合報導 / 台北市
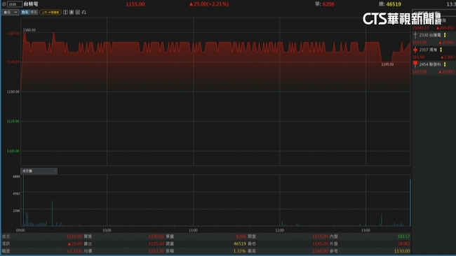
護國神山台積電昨(17)日在第2季法說會寫下驚奇,交出亮眼成績,利多消息也帶動了昨(17)日台積電在開盤跳空上漲,盤中一度觸及1160元,追平史上新高紀錄,終場上漲2.21%,收在1155元,市值來到30兆元讓百萬股民都嗨翻了。
台積電昨天法說會透漏,稅後淨利高達3982.7億元,寫下史上最強,最令市場驚豔的是,第二季毛利率無懼關稅和匯損壓力,堅守在58.6%,並上修全年目標。顯示強勁的競爭力,也帶動今天股價勁揚。另外,焦點個股,鴻海,今天填息達陣!鴻海除息最高股利金額5.8元,今(18)日終於登上除息前價格165.5元,歷時13天順利填息達陣,另外擁有超過百萬受益人的0050與0056,將於下周一(7月21日)同步除息,今天也吸引股民搶進,台股收盤上漲1.17%,上漲269.8點,收在23383點,包括機器人、AI概念股是盤面焦點。
新聞來源:華視新聞





讀者迴響